Что такое сквозная аналитика и почему без нее маркетинг – просто игра в угадайку
Сегодня расскажем, зачем нужна сквозная аналитика, какие задачи она решает и почему без нее маркетинг превращается в «игру в угадайку». Статья будет полезна не только маркетологам, но и владельцам бизнеса, которые хотят контролировать свои расходы и увеличивать прибыль.
А пока подписывайтесь на наш Телеграм-канал — там делимся полезными кейсами, инструментами и лайфхаками по маркетингу.
Что такое сквозная аналитика
Представьте, что вы запускаете рекламу. Бюджет распределен, креативы согласованы, трафик пошел. Но вот вопрос: какой из каналов действительно приносит деньги, а какой просто «ест» бюджет?
Допустим, у вас рекламные кампании в Яндекс.Директе, Google Ads, Таргете ВКонтакте, плюс органический трафик из SEO и соцсетей. Клиенты звонят, пишут в мессенджеры, заполняют формы на сайте... Но, как понять, откуда пришел самый платежеспособный клиент?
Если анализировать каждый канал отдельно, легко ошибиться. В Яндекс.Метрике может быть одно, в CRM — другое, в рекламных кабинетах — третье. В итоге, маркетологи и руководители строят стратегию на догадках.
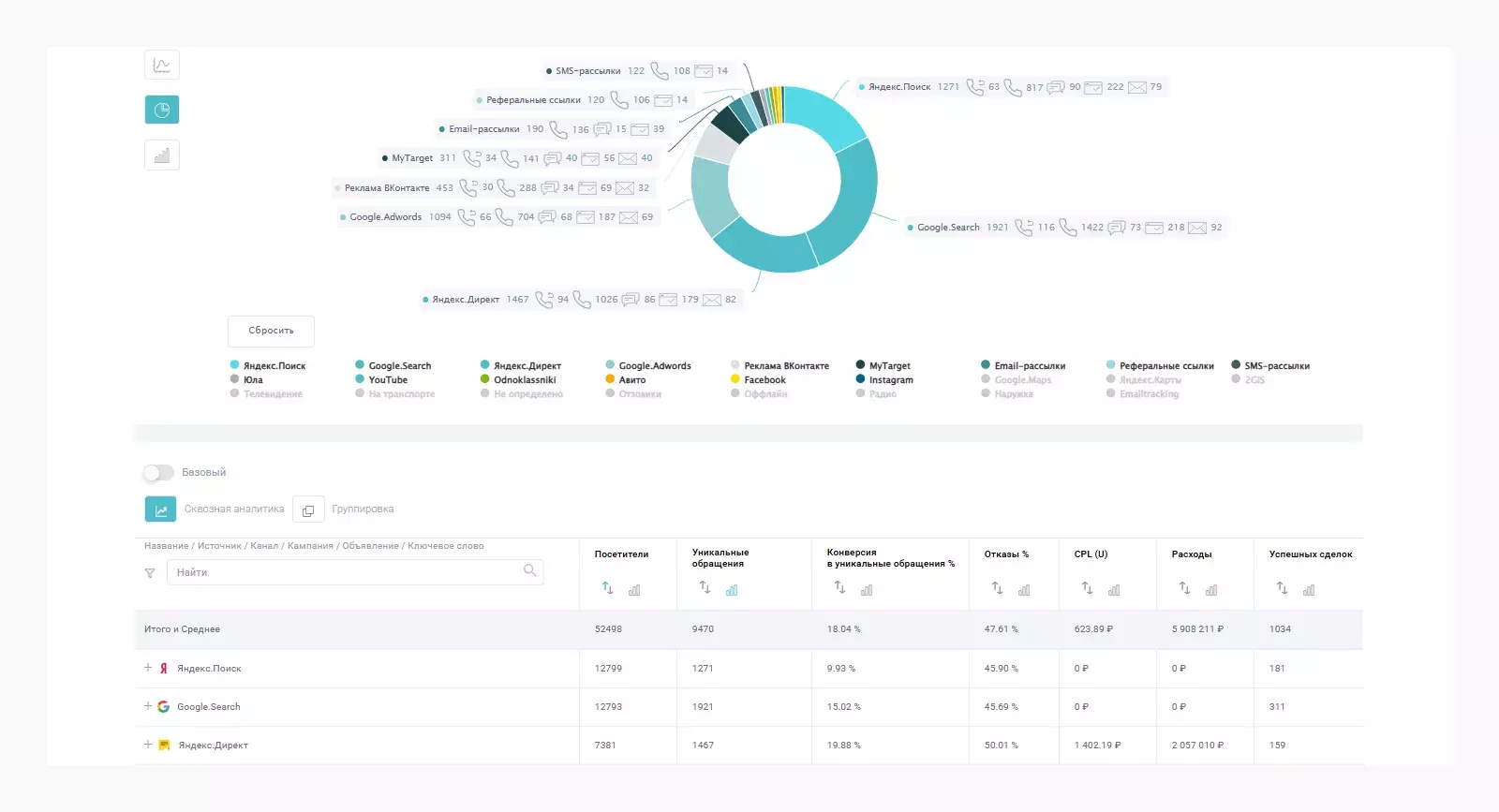
Сквозная аналитика позволяет соединить все данные: рекламу, звонки, заявки, продажи, сумму сделок и показать, какие каналы реально окупаются. Это не просто красивая отчетность, а инструмент, который показывает, куда выгоднее вкладывать бюджет и что лучше отключить. Маркетинг без точных данных — как плавание в открытом море без карты. Вы можете двигаться вперед, но не знаете, куда именно и с какой эффективностью. Вот какие ключевые проблемы помогает решить сквозная аналитика: Без сквозной аналитики маркетинг действительно превращается в лотерею. Можете вкладывать деньги в рекламу и не понимать, какие вложения реально окупаются, а какие просто сливают бюджет. В условиях растущей конкуренции и дорожающего трафика каждая копейка рекламного бюджета должна работать на максимум. Но как понять, какие именно вложения приносят результат? Вот почему сквозная аналитика становится незаменимым инструментом: Без сквозной аналитики маркетинг превращается в ребус. А с ней — становится инструментом точного управления прибылью. Сквозная аналитика — это не просто модное слово, а сложный механизм, который требует правильной настройки. Давайте разберем, из каких этапов состоит ее создание и как это работает на практике. Чтобы все работало как часы, нужно собрать данные из всех каналов, где взаимодействует ваш клиент. Это может быть: Как это работает: Допустим, клиент увидел вашу рекламу в РСЯ (Яндекс.Директ), перешел на сайт, но не оставил заявку. Через несколько дней он нашел вас через поиск Яндекса, снова зашел на сайт и оставил заявку. Без интеграции данных из Яндекс.Директа и Яндекс.Метрики вы бы не узнали, что первый контакт был через рекламу, а не через SEO. Пример инструментов для интеграции: UTM-метки — это специальные параметры, которые добавляются к ссылкам. Они помогают точно определить, откуда пришел клиент и какая рекламная кампания сработала. Как это работает для РСЯ: Допустим, вы запускаете рекламную кампанию в РСЯ с двумя объявлениями: С помощью UTM-меток вы сможете точно определить, какое объявление привлекло больше клиентов и привело к продажам. Почему это важно? Без UTM-меток вы увидите только общий трафик из Яндекс.Директа, но не поймете, какие именно объявления или ключевые слова сработали. Это как пытаться управлять автомобилем с закрытыми глазами. Ручной сбор данных — это долго, сложно и чревато ошибками. Автоматизация позволяет: Пример автоматизации: Вы настраиваете интеграцию между Яндекс.Директом, Яндекс.Метрикой и CRM. Теперь все данные о клиентах (от первого клика до продажи) автоматически передаются в единую систему. Вы видите, сколько стоит привлечение клиента, какова конверсия и ROI по каждой кампании. Сервисы для автоматизации мы рассмотрим ниже. Собранные данные нужно правильно визуализировать. Для этого используются дашборды — интерактивные отчеты, которые показывают ключевые метрики в реальном времени. Что можно отслеживать: Пример отчета: Вы видите, что кампания в РСЯ с ключевым словом «купить диван» приносит 10 заявок в день, а кампания с ключевым словом «диваны на заказ» — только 2. При этом вторая кампания стоит дороже. Вы принимаете решение перераспределить бюджет в пользу первой кампании. Сквозная аналитика стала must-have для бизнеса, который хочет понимать, куда уходит бюджет и как увеличить прибыль. Но с таким количеством сервисов на рынке легко запутаться. Мы сравнили топ-5 решений, популярных в России: Roistat, Calltracking, Alytics, Callibri и Calltouch. Расскажем, чем они отличаются, сколько стоят и как их подключить. Roistat Интерфейс сервиса Roistat Calltouch Интерфейс сервиса Calltouch Calltracking Интерфейс сервиса Calltracking Alytics Интерфейс сервиса Alytics Callibri Интерфейс сервиса Callibri Не забудьте протестировать сервисы с помощью демо-доступа, чтобы понять, какой из них подходит именно вам. Теперь, когда мы разобрались, что такое сквозная аналитика и как ее настроить, пришло время использовать ее на практике. В этом разделе покажем, как с помощью данных можно повысить эффективность маркетинга, улучшить конверсию и принимать решения, которые действительно приносят результат. Чтобы аналитика приносила пользу, нужно четко определить ключевые показатели эффективности (KPI). Например: Пример: Вы запускаете рекламу в Google Ads и ставите KPI — ROI не менее 150%. Сквозная аналитика помогает отслеживать этот показатель в реальном времени. Собранные данные нужно правильно анализировать. Вот как это сделать: Пример: Вы видите, что кампания в ВКонтакте с креативом «скидка 20%» приносит ROI 200%, а кампания с креативом «бесплатная доставка» — только 50%. Вы перераспределяете бюджет в пользу первой кампании. Сквозная аналитика помогает повысить конверсию на каждом этапе воронки продаж: Пример: Вы проводите A/B тестирование двух версий лендинга и выясняете, что вариант с кнопкой «Заказать звонок» увеличивает конверсию на 15%. Сквозная аналитика позволяет: Пример: Вы видите, что реклама во ВКонтакте приносит больше заявок, но клиенты из органического поиска чаще совершают покупки. Вы увеличиваете усилия по SEO и снижаете затраты на таргетированную рекламу. Сквозная аналитика — это безусловно мощный инструмент, но она не всегда необходима. В некоторых случаях можно обойтись более простыми решениями, особенно если ваш бизнес еще не достиг масштаба, требующего глубокого анализа. Давайте разберем, когда сквозная аналитика может быть избыточной и какие альтернативы существуют. Для малого бизнеса или стартапов, которые только начинают свой путь, часто достаточно базовых инструментов. Например, если у вас один-два канала продаж (например, сайт и реклама в Яндекс.Директе), можно обойтись Яндекс.Метрикой и простой CRM. Эти инструменты помогут отслеживать трафик, заявки и продажи без сложных интеграций. Однако важно понимать ограничения такого подхода. Без сквозной аналитики вы рискуете упустить важные детали. Например, вы видите, что реклама в Яндекс.Директе приносит много заявок, но не учитываете, что клиенты из органического поиска чаще совершают покупки. В результате вы можете перераспределить бюджет неэффективно, вкладывая больше в рекламу, которая на самом деле приносит меньше прибыли. Пример: У вас небольшой интернет-магазин, и вы используете Яндекс.Метрику для отслеживания трафика и конверсий. Вы видите, что реклама в Яндекс.Директе приносит 50 заявок в месяц, а органический трафик только 20. Однако анализируя данные в CRM, понимаете, что клиенты из органического поиска чаще совершают покупки и приносят больше прибыли. Это помогает вам скорректировать стратегию и увеличить усилия по SEO. Если ваш бизнес растет и вы добавляете новые каналы (например, email-рассылки, маркетплейсы или офлайн-продажи), сквозная аналитика становится необходимостью. Но, пока вы работаете с небольшим объемом данных, можно обойтись Яндекс.Метрикой и ручным анализом. Главное — не забывать, что данные должны быть точными и полными, чтобы принимать правильные решения. Работа с данными — это всегда вызов, но именно он помогает находить неочевидные решения и двигать бизнес вперед. В ЗЕКСЛЕР мы убедились: сквозная аналитика не просто показывает, куда уходит бюджет, но и открывает новые возможности для роста. Спасибо, что дочитали до конца :) Надеемся, статья была полезной и вдохновила вас на новые эксперименты с аналитикой. Если у вас есть вопросы или хотите обсудить, как внедрить сквозную аналитику в ваш бизнес, пишите, будем рады помочь. И не забывайте подписываться на наш Телеграм-канал. Там мы делимся кейсами, лайфхаками и новостями из мира маркетинга, дизайна и разработки. Давайте дружить! :)

Какие задачи решает сквозная аналитика

Зачем и кому нужна сквозная аналитика
Основные механизмы для создания сквозной аналитики
Интеграция данных из разных источников

Использование тегирования и UTM-меток
Автоматизация процессов
Настройка отчетов и дашбордов
Выбор системы и платформ для сквозной аналитики
Как не потеряться в многообразии инструментов





Как выбрать подходящий сервис сквозной аналитики
Оптимизация процессов с помощью данных
Определение KPI
Анализ данных

Улучшение конверсии
Повышение эффективности маркетинга
А можно ли обойтись без сквозной аналитики и когда

Заключение
