Как создать сайт по аренде. Площадка арендаторов и арендодателей
Основная идея сайта площадки аренды
Сервис помогает клиенту найти необходимый объект и подать заявку на его бронирование.
Менеджер контролирует движение всех заявок, активность пользователей и каталог объектов.
Арендодатель может разместить свои объекты на площадке через личный кабинет и управлять арендой этих объектов прямо на сервисе.
Демо площадки бронирования Falcon Rent создано на примере недвижимости. Но его можно адаптировать для аренды авто, оборудования и других объектов.
Основные блоки площадки аренды недвижимости
Каталог объектов
Каталог объектов имеет множество фильтров для удобства поиска. Сортировочные фильтры расположены горизонтально. На левой панели расположен древовидный фильтр с галочками. Подать заявку можно прямо из каталога, не переходя на карточку объекта.
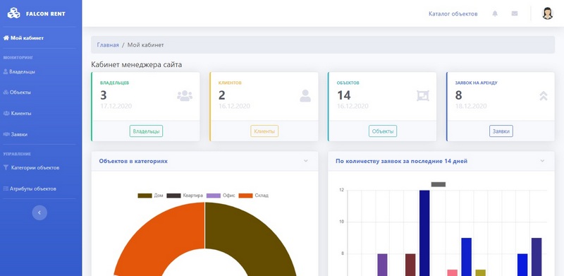
Для нового проекта фильтры очень легко поменять. Карточка товаров дает полную информацию об объекте. Есть возможность быстрого перехода для просмотра всех объектов собственника. На форме подачи заявки есть календарь забронированных дат. Клиент сразу может увидеть свободные и занятые даты для выбранного объекта. Зарегистрировавшись на сайте как Владелец, пользователь получает доступ к своему кабинету. На странице объекты хранится база всех помещений собственника. В любой момент можно добавить объект, которых планируется сдавать в аренду. На странице Заявки будут отображаться все заявки, поданные клиентами на объекты недвижимости Владельца. Дашборды на главной странице кабинета сразу показывают количество свободных объектов и арендованных, а также движение заявок. При подаче заявок на аренду ваших объектов, ва сразу придет уведомление. Дать согласие на аренду вы сможете на странице Заявки. Добавление объекта недвижимости. Владелец выбирает категорию из списка, указывает название объекта, адрес, выбирает период и стоимость аренды, а также стоимость предоплаты. После сохранения формы система автоматически создает карточку для каталога, на нее можно загрузить фотографии объекта. Если вы посмотрели Каталог объектов и желаете что-то забронировать, система предложит вам зарегистрироваться, чтобы оставить заявку. После регистрации вы получаете доступ к своему кабинету. В кабинете хранится база всех оставленных заявок. На главной странице дашборды показывают какое количество заявок в каком статусе. Как только Владелец объекта подтвердит вашу заявку на аренду, арендатор получит оповещение. В кабинете менеджера хранится вся статистика площадки. Ему доступны данные всех пользователей площадки, размещенных объектов и заявок на них. Если необходимо, менеджер может отредактировать объявление в каталоге, исправить там какие-либо ошибки. На площадке предусмотрена возможность оставить отзыв по действующим заявкам для клиентов. У менеджера есть возможность модерации отзывов, весь контент площадки проходит проверку, поэтому пользователи могут быть уверены в правивости отзывов. Ключевые части решения, которое мы предлагаем: Важный момент — мы исходим из того, что любое коробочное решение можно и нужно доводить под себя. Поэтому мы внедряем базовый вариант и через проектную работу дорабатываем его до нужного состояния. Любое решение на Falcon Space содержит несколько точек расширения: Все это позволяет с уверенностью сказать, что можно реализовать на решении Falcon Space практически все, что угодно. В крайних случаях создаются дополнительные компоненты под проект. Основная идеология платформы — взять готовое решение и адаптировать/развивать под свои потребности По стоимости коробки Сервиса аренды объектов вы можете найти информацию на странице Готового решения Сервиса аренды объектов. Но учитывайте, что в любом случае потребуются какие-то доработки под ваши нужды и адаптацию под вашу бизнес-логику проекта. Что можно сделать чтобы получить первичную оценку проекта по сервису аренды объектов? Чем меньше первая версия для внедрения — тем меньше бюджет, быстрее будет реализован проект, и тем быстрее вы получите обратную связь от потребителя. Старайтесь убрать все второстепенное из первой версии своего продукта. В дальнейшем решение можно будет постепенно развивать на основе реально возникающих потребностей. Если говорить о нативных мобильных приложениях (те, что устанавливаются через AppStore и Google Play) — мы их не делаем. Наша платформа полностью адаптивна под мобильные устройства. Также Falcon Space поддерживает технологию PWA. Это практически стирает разницу между мобильным приложением и веб-сайтом: Более подробно преимущества PWA рассмотрены в нашей статье Адаптивный сайт или мобильное приложение. Демо Сервиса аренды недвижимости Видео по деморешению площадки аренды Если у вас возникли вопросы, пожалуйста, напишите нам на Whatsapp Исчтоник: https://falconspace.ru/blog/kak-sdelat-sayt-service-dlya-arendi



Кабинет собственника

Размещение объекта в базе

Кабинет клиента

Кабинет Менеджера


Что входит в решение сайта-площадки для аренды
Точки расширения
Сколько стоит создать сайт бронирования?
Как выглядит процесс работы?
Чем мы занимаемся и не занимаемся
Делаете ли вы мобильное приложение под Android, IOS?
Демо сайт площадки аренды недвижимости