Сколько стоят ошибки управленческих решений, принятых на основе интуиции? Дашборды, которые помогают сэкономить миллионные бюджеты
Дмитрий Корнеев, руководитель отдела развития Qlever Solutions, рассказал, как работа с данными и оптимизация BI-решений влияет на эффективность компании и помогает сэкономить миллионные бюджеты.
Михаил Греков, директор по развитию BI-системы Analytic Workspace, рассказал о возможностях платформы для аналитики AW BI.
В рамках онлайн-встречи BI-разработчик Qlever Solutions Семен Клименко продемонстрировал аналитическое приложение для сети ресторанов с отчетами PnL и LFL, реализованное в AW BI.

В статье освещаем ключевые моменты онлайн-встречи и рассказываем о преимуществах платформы Analytic Workspace.
Типовые вопросы, на которые нужно ответить руководителю
Умение принимать качественные управленческие решения сегодня — важный фактор развития для любой компании. Рынок не стоит на месте и требует, чтобы эти решения были своевременными и эффективными. Если компания хочет оставаться на высоте, у руководителей остается все меньше права на ошибку.
Каждый руководитель регулярно должен отвечать на вопросы:
- В каких областях бизнеса происходит рост или спад?
- Соответствует ли текущее состояние запланированным целям?
- В какой сфере есть проблема или ее риск?
- Выше ли показатели, чем в прошлый период?
- Какая динамика и темпы роста показателя?
- Какая структура показателя по разным измерениям?
В этом может помочь аналитика данных — процесс интерпретации данных и извлечения полезной информации из них.
BI-система, Система бизнес-аналитики, Business Intelligence— это набор методов, инструментов и технологий для сбора, обработки, анализа данных и их представления в понятном для пользователя виде визуализаций, на основе которых можно принимать качественные управленческие решения.
Боли и проблемы компаний, связанные с принятием решений
Несмотря на актуальность темы управления на основе данных и широкое разнообразие BI-инструментов, появляющихся на рынке, российские компании только начинают осознавать важность работы с данными.
Значительной преградой на пути к эффективному принятию решений становится отсутствие качественных и актуальных данных, которым можно доверять. В компаниях не организован систематический сбор, актуализация и объединение данных в единое хранилище для дальнейшей работы с ними.
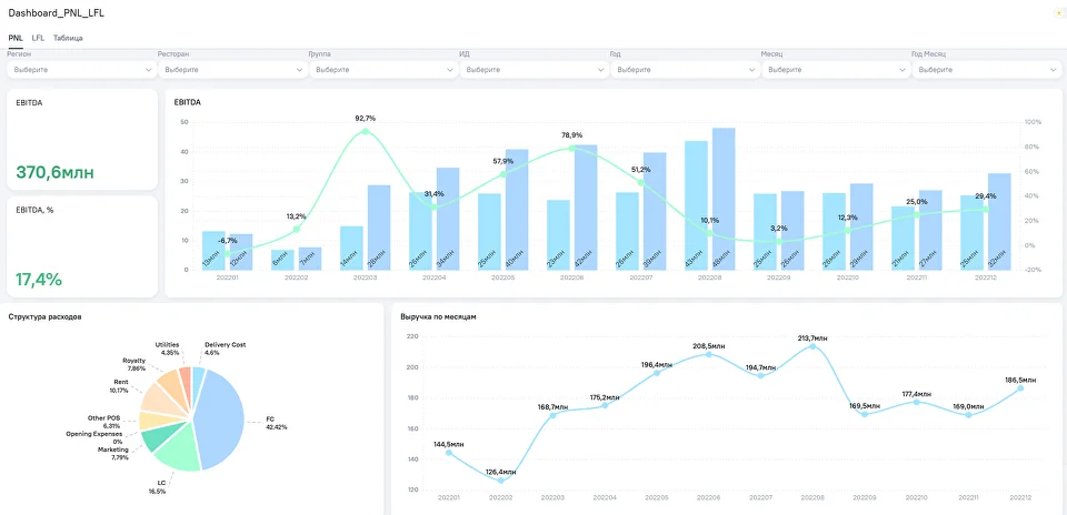
Вместо использования BI-решений, которые помогают автоматизировать аналитику, визуализировать данные и найти ценные новые ценные, большинство организаций продолжает использовать для отчетов сводные таблицы в Excel, мучительно сверять их вручную и получать некорректные результаты. Что лучше для аналитики: Excel или BI? Сравнение инструментов Низкое качество данных, недостаток анализа и давление сроков приводят к тому, что стратегические решения принимаются необдуманно, спонтанно и приводят к ошибкам. По опыту клиентов Qlever, около 20-35% всех данных в компании являются не актуальными и влияют на результаты итоговой статистики и принимаемые решения. Команда Qlever уже более 10 лет занимается внедрением корпоративных аналитических систем для крупных компаний в сфере ритейла, ресторанного бизнеса, производства, энергетики. Наши клиенты обращаются к нам с уникальными задачами, решение которых всегда лежит в работе с качеством данных и извлечении максимальной ценности из бизнес-информации. Ознакомьтесь с кейсами наших клиентов: Как автоматизация P&L отчетности помогла сэкономить до 1 млн.р./год Сотрудники крупной сети фастфуда вручную готовили PnL (Profit & Loss) отчетность для ресторанов, из-за чего управляющим на местах не всегда удавалось вовремя заметить точки падения показателей и предпринять меры. Автоматизация P&L-отчетности в BI помогла сети принимать управленческие решения на неделю раньше и сэкономила до 96 часов в месяц, что эквивалентно порядка 958 тысяч руб. затрат на оплату труда в год из расчета средней зарплаты финансового аналитика в Москве. Анализ доставки: как можно получать до 18–25 млн с помощью геоаналитики упущенных заказов Эксперты Qlever Solutions доработали delivery-приложение на базе BI для ресторанной сети, чтобы клиент мог оптимизировать зоны доставки, отслеживать причины упущенных заказов и ежемесячно брать в работу около 30–50 тысяч дополнительных заказов (18-25 млн руб). Как аналитика позволила контролировать товарные потери и снизить их до 3% Благодаря аналитике произошло снижение потерь до 3%, которое помогло сети супермаркетов приблизиться к достижению планов по маржинальной выручке. Объем потерь на уровне 3% от товарооборота является средним по отрасли FMСG. Другие проекты Qlever Solutions >> *** На онлайн-встрече BI-разработчик команды Qlever продемонстрировал наглядный пример того, как визуализация данных способствует более высокой скорости и точности принятия решений. Для этого рассмотрели аналитическое приложение, которое содержит визуализации двух часто используемых в фуд-ритейл отчетов: PNL и LFL. PnL (Profit and Loss) — отчет о доходах и расходах — один из ключевых отчетов о финансовой деятельности компании, который показывает ее операционную эффективность. Чаще всего на практике собирается вручную и представлен в виде большой сводной таблицы. Таблицу формируют в Excel или с помощью других инструментов, например, того же BI. Рассмотрите таблицы ниже. Удобно ли искать и анализировать представленную информацию? Автоматизация в BI позволяет представить те же самые данные с помощью визуализаций: графиков, диаграмм, интерактивных элементов. Правильно подобранные визуальные образы воспринимаются более однозначно, чем текст, что делает визуализации ключевыми для понимания и запоминания информации. Хорошая визуализация помогает сократить время поиска взаимосвязей и инсайтов в данных и делает принятие бизнес-решений максимально быстрым и интуитивным. Как правильно визуализировать данные, чтобы принимать эффективные решения? На дашборде в порядке важности для восприятия представлены ключевые показатели PnL-отчета: Благодаря грамотно подобранным визуализациям пользователи могут заметить скрытые в данных закономерности и наглядно отследить динамику показателей в разрезе месяцев, регионов, ресторанов. Например, обратить внимание на конкретный ресторан, который принес наименьшую выручку, и запустить маркетинговую акцию для привлечения новых посетителей или оптимизировать эффективность работы персонала. На круговой диаграмме можно рассмотреть, на какие категории приходится больше всего расходов, и в дальнейшем обратить внимание на эти статьи. Например, детальнее разобрать, из чего состоит фудкост (себестоимость) и оптимизировать затраты на логистику, доставку или хранение продуктов. На втором листе приложения отображены показатели LFL, (Like-for-Like), или сопоставимые продажи — это соотношение выручки или количества чеков, которые получили рестораны одной розничной сети в текущем и прошлом отчетном периоде. Основные показатели, которые отображены на этом листе: Несмотря на то, что на данном листе в качестве визуализации используется таблица, показатель остается наглядным. Цветовая индикация значений позволяет выявить отклонения и определить, в каком месяце и по какому ресторану выручка текущего года оказалась меньше предыдущего. Приложение для ресторанной сети реализовано на базе платформы Analytic Workspace. Analytic Workspace — российская BI-система, закрывающая полный цикл работы с данными: сбор и консолидация, обработка и анализ, визуализация и распространение отчетов. AW BI относится к классу self-service продуктов, что минимизирует требования к пользователям в части владения навыками программирования. Система также включает полноценный ETL-модуль и инструменты машинного обучения (ML), что расширяет возможности анализа данных и автоматизации процессов. Платформа показывает хорошие результаты даже при работе с большим объемом данных и при высоких нагрузках: Оптимизирована для работы с Clickhouse Clickhouse — высокопроизводительная СУБД, нативно работающая с AW BI. На проектах с Big Data возможно кратное ускорение Clickhouse за счёт использования индексов и шардирования. Многоуровневое кеширование В AW BI есть многоуровневое кеширование данных виджетов и справочников с учетом ролевой модели. Если пользователь 1 смотрит дашборд впервые, то он, может быть, немного и подождёт. Но пользователь 2 увидит всё практически мгновенно. Масштабируемая архитектура AW BI — это масштабируемые компоненты с учетом микро-сервисной архитектуры, которые можно увеличивать в зависимости от количества пользователей и других параметров нагрузки. При этом масштабирование не привязано к лицензии. Современный код AW BI — это современное решение, которое не обросло старым неоптимальным кодом. Раз в год команда делает технический спринт, в рамках которого работает над усовершенствованием и оптимизацией кода. Система бизнес-аналитики сегодня — необходимый инструмент для быстрого и эффективного принятия любых управленческих решений: Команда Qlever Solutions предлагает клиентам услуги внедрения, сопровождения и поддержки лучших платформ для аналитики, которые помогают решить бизнес-задачи любой сложности. Внедрение BI — это сложный и длительный процесс, который может занять от нескольких месяцев до нескольких лет и состоит из этапов:
аудит бизнес-процессов и ИТ-инфраструктуры компании, сбор требований от бизнес-пользователей, разработка системы KPI для анализа и форм необходимой отчетности выбор и аудит необходимых источников данных, подготовка данных, на основе которых будут строиться визуализации и отчеты проектирование ETL/ ELT процессов, разработка и внедрение DWH проектирование дашбордов: cоздание макетов и прототипов информационных панелей, выбор визуализации формирование модели данных, разработка дашбордов и отчетов, настройка визуализаций и прав доступа, рассылки отчетов обработка и исправление ошибок, оптимизация процессов с целью повышения производительности системы для быстрого погружения в функциональность новой платформы ***
Перед стартом проекта по внедрению BI важно четко сформулировать цели и задачи, провести аудит процессов и систем и уточнить потребности всех бизнес-пользователей. Если упустить важные детали в начале проекта, это может привести к дополнительным затратам в дальнейшем процессе внедрения. Свяжитесь с нами. Обсудим возможности анализа данных и визуализации на платформе AW BI для того, чтобы вы не упустили даже самые незначительные изменения бизнес-процессов


Как аналитика помогает принимать эффективные решения и экономить деньги?
-1 млн руб. /год
-от 18 до 25 млн руб./мес.
-60 млн руб./год





Кратко об Analytic Workspace

Высокая устойчивость и производительность

Удобство для пользователей



Как внедрить BI?
Сбор функционально-технических требований
Определение источников данных
Разработка корпоративных хранилищ и витрин данных
Разработка дизайна интерфейса системы
Настройка и разработка дашбордов и отчетов
Тестирование и оптимизация аналитических решений
Обучение пользователей
Аналитика данных съедает время и деньги?
