Превратить аналитику в действия: что такое дата-сторителлинг и зачем его использовать
В бизнес-аналитике важны два фактора: качество данных — их актуальность, корректность, полнота, и наглядное представление данных — корректные визуализации, собранные в дашборд.
В философии проектов Qlever красной нитью проходит идея того, что мероприятия по повышению качества данных (Data Quality) должны быть центральной и первостепенной задачей при внедрении бизнес-аналитики.
Достижению высокого качества данных способствует внедрение DWH — корпоративного хранилища данных
Однако, данные и визуализации сами по себе не способны вдохновить, убедить или привести к реальному действию. Они отвечают на вопрос «Что происходит?», но часто не дают прямого ответа на вопрос «Почему это важно?» и «Что дальше с этим делать?».
Чтобы побудить аудиторию дашбордов к действию нужен контекст, логика, эмоция, акценты — то, что делает информацию историей, а не просто отчетом.
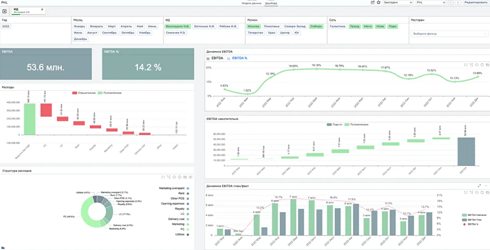
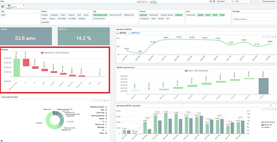
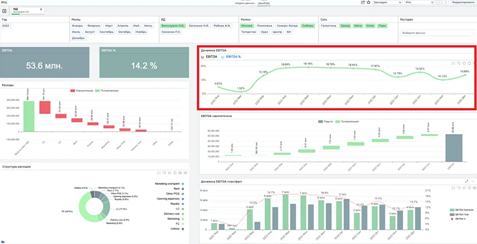
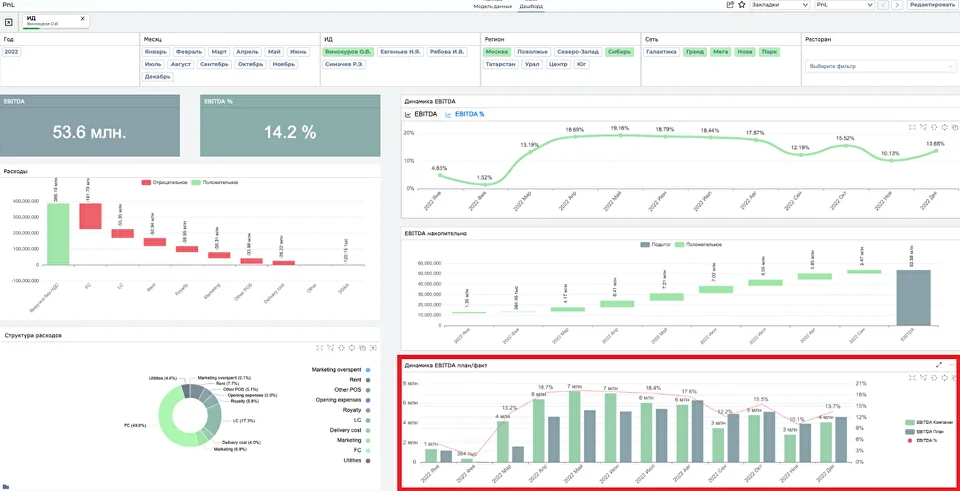
Эту задачу решает дата-сторителлинг— подход, при котором аналитик не просто демонстрирует цифры и диаграммы, а объединяет данные, визуализации и смысл в убедительный и запоминающийся рассказ. При таком подходе аналитика становится по-настоящему действенной. В статье рассказываем, что такое сторителлинг на основе данных, приводим практический пример и даем рекомендации, которые помогут превратить ваше аналитическое приложение в историю на основе живых данных, отраженных в объектах визуализации. Дата-сторителлинг (data storytelling) — это подача аналитических данных в форме понятного и логичного рассказа с акцентами, динамическими сюжетами, контекстом и выводами Изначально сторителлинг активно использовался в журналистике. В начале 2000-х годов медиа The New York Times, The Guardian, ProPublica, FiveThirtyEight начали соединять: Интерактивные проекты СМИ не просто информируют, а вовлекают, побуждают к размышлениям и действиям: "The Dawn Wall"— рассказ New York Times о восхождении Кевина Йоргесона и Томми Колдуэлла на неприступную вершину Эль-Капитан по скале Даун-Уолл за 19 дней After Babylon — проект Density Design Lab о 2 678 языках мира, их зарождении, регионах распространения и связях в виде интерактивных карт и графиков Selfiecity — широкий взгляд на селфи как на мировой феномен, с исследованием типичных поз, частоты улыбок по регионам и зависимости от пола и возраста The Golden Decade — интерактивный проект от золотодобывающей компании Nordgold, рассказывающий историю возникновения и развития Земли Из журналистики сторителлинг пришел и в бизнес: практики сочетания фактов, визуализаций и смыслов стали использовать в презентациях и выступлениях, а также при анализе данных. Дата сторителлинг используется, когда в результате анализа были найдены интересные закономерности или паттерны, и их нужно представить в интерактивном формате. BI при этом становится главным помощником рассказчика и выступает в качестве презентации. Дата-сторителлинг — это мост между аналитикой и бизнесом. Без него рискуют потерять смысл даже самые точные отчеты, так как аудитория не сможет понять причины того или иного события, связать разрозненные метрики в единую бизнес-картину, получить мотивацию к действию. Какие задачи решает дата-сторителлинг: Поддержка принятия решений Помогает держать фокус на ключевых выводах и получить объяснение причинно-следственных связей Выявление проблем и возможностей История раскрывает скрытые закономерности и мотивирует к более глубокому исследованию Объяснение сложных данных в простых терминах Грамотный сторителлинг будет понятен даже аудитории, не связанной с предметной областью дашборда Вовлечение стейкхолдеров Выстроенная эмоциональная связь и вызванный интерес поможет руководству быстрее и охотнее двигаются к действиям Дата-сторителлинг строится на основе трех составляющих: Попробуем наглядно продемонстрировать, как работает сторителлинг на основе данных на примере. Предположим, аналитику необходимо эффективно и интересно донести до руководителя информацию о финансовых результатах, выделив ключевые факты и сделав выводы на основе множества метрик. Для этого он выгружает отчет в Excel. В оригинальном виде без использования визуализаций: Если на основе таблиц разработать интерактивный дашборд в BI и представить скучные данные в виде диаграмм и графиков, ситуация становится более наглядной, а ключевые метрики привлекают внимание аудитории. Отчет в форме дашборда уже можно передать руководству как презентацию финансовых результатов компании, но еще качественнее информация станет при использовании сторителлинга. Визуализации из BI помогут подкрепить выводы и тезисы реальными фактами и ответить на более глубокие вопросы для исследования данных, например: По итогам 2022 года компания завершила период с EBITDA в 53,6 млн рублей, что составляет 14,2% от выручки. Несмотря на сезонное снижение рентабельности во втором полугодии, мы сохранили устойчивый положительный тренд и превысили план в 4 кварталах подряд. Основное негативное влияние оказали: Позитивный фактор — доходы от продаж, перекрывшие совокупные затраты, несмотря на рост расходов на маркетинг и открытие новых точек. Рентабельность EBITDA достигала пиковых значений в июле (19,6%) и августе (19,1%), однако к декабрю снизилась до 13,6%. Основной причиной стали повышенные маркетинговые расходы в конце года. Фактическая EBITDA превышала план почти весь год, за исключением января и сентября. Особенно значительный прирост был зафиксирован в июле (6,7 млн против плана 4,2 млн). Это результат удачной проведенной в этот период рекламной кампании. При сохранении положительного тренда и учёте сезонных факторов мы можем выйти на EBITDA> 60 млн в следующем году. Для этого важно: Кроме приведенного выше примера, сторителлинг на основе данных из PnL-отчета поможет ответить на вопросы: Чтобы рассказать содержательную аналитическую историю: Определите, что вы хотите продемонстрировать на основе данных: Хороший дата-сторителлинг — это не обзор всех метрик, а четкий нарратив. Подумайте, на какие вопросы сможет ответить ваша история: В зависимости от аудитории можно определить, какой уровень глубины повествования и технических деталей нужен. Например, для CEO важны итоговые показатели, тренды и риски, а для операционного менеджера — детализация и конкретные причины отклонений. Проанализируйте, какие действия должна совершить аудитория после вашей презентации? Убедитесь, что данные, лежащие в основе истории, точные, актуальные и очищенные. Проверьте, какие метрики реально отражают смысл вашего повествования и отвечают на поставленные вопросы. Помните: плохие данные = плохая история, какой бы красивой ни были визуализация и рассказ. Объединить текущие и исторические данные из разных источников в единую версию правды, поддерживать их в актуальном и нормализованном виде, получить преимущества расширенной аналитики поможет внедрение Data Warehouse (DWH). Что такое Data Warehouse и как оно помогает экономить бизнесу? Визуализация должна усиливать смысл, а не просто «быть». Каждая диаграмма отвечает своим задачам: Главное: не усложняйте — лучше меньше, но яснее. Мозг может сосредоточиться на 3–5 фактах, и людям должно быть понятно, о чем вы рассказываете. Другие рекомендации о правильном выборе визуализаций читайте в статье на нашем сайте Как правильно визуализировать данные, чтобы принимать эффективные решения? Без финального вывода история не работает. Добавьте: *** Дата-сторителлинг — это мощный инструмент воздействия, который помогает аналитике стать понятной, убедительной и действенной. Вовлеченность в историю формирует доверие аудитории к данным и повышает качество принятия решений. Однако, хороший сторителлинг начинается не с презентации, а с качественных данных, без которых любые выводы становятся домыслами, и аналитики в BI, которая позволяет выявить паттерны и тренды. Команда Qlever не просто внедряет BI-системы и разрабатывает дашборды, а работает с источниками данных и их качеством для того, чтоб эффективно решать задачи с помощью BI-инструментов и выйти на новый уровень аналитики данных.
Что такое дата-сторителлинг и откуда взялось это понятие?





Почему это важно: роль сторителлинга для полноты анализа
Повествование на основе аналитических данных





Как создать эффективный сторителлинг с помощью данных
1. Сгенерируйте идею
2. Найдите сюжет
3. Определите, кто ваша целевая аудитория
4. Соберите нужные данные
5. Выберите правильные визуализации для презентации
6. Завершите историю выводом или рекомендацией
Оставьте в прошлом громоздкие таблицы в Excel и скучные отчеты
