Кейс: Продажа изделий из натурального камня через Яндекс Директ. Бюджет 711 584 руб. 515 заявок по 1 380 ₽ при среднем чеке 140 000 ₽
Задача:
Настроить эффективную рекламу в Яндекс Директ с фокусом на привлечение целевых заявок по цене не более 1 500 ₽ за лид .
Исходные данные:
Результат:
Этап 1. Анализ рынка и конкурентов
Для выстраивания стратегии мы начали с всестороннего исследования:
- SpyWords — анализ офферов и структуры рекламных кампаний у конкурентов.
- SimilarWeb — определение источников трафика и поведения пользователей.
- Wordstat — исследование спроса и сезонности ключевых слов.
- Serpstat и Мегаиндекс — поиск слабых мест конкурентов и возможностей для нашего запуска.
- УТП и заголовки
- Цены, сроки выполнения работ, бонусы для клиентов
- Структура и оформление посадочных страниц
- Частотность использования ключевых слов и их категоризация
Этот этап позволил нам понять, где находятся «белые пятна» у конкурентов, а также как лучше позиционировать нашего клиента.
Этап 2. Сегментация целевой аудитории
Целевая аудитория была разбита на три ключевых кластера : Для каждой группы были подготовлены отдельные рекламные кампании , уникальные объявления, персонализированные посадочные страницы и креативы. В основе рекламных кампаний лежало расширенное семантическое ядро: Мы также составили список из 670+ минус-слов , чтобы исключить нерелевантный трафик (например: «купить дешево», «самостоятельно», «фото», «бесплатно» и многое другое). Для рекламы в Рекламной сети Яндекса (РСЯ) мы разработали баннеры на основе реальных фото изделий и производства. Также были созданы визуализации готовых решений в интерьере. Пример креативов без текстов: Благодаря качественным визуальным решениям и точному таргетингу удалось получить высокий CTR и хорошую конверсию. Для повышения прозрачности и оперативного принятия решений по управлению кампаниями была настроена аналитическая панель в DataLens. Эта система позволяет клиенту в режиме реального времени следить за показателями и принимать обоснованные решения по увеличению рекламного бюджета и масштабированию рекламных кампаний.. Для повышения конверсии внедрили ретаргетинговые кампании : Для защиты рекламного бюджета использовались следующие меры: Общий рекламный бюджет: 711 584₽ Средняя цена заявки: 1 381,71₽ Успешных сделок с расчетом КП: 197 (38,25%) Прогнозируемый оборот: 27 580 000 ₽ Digital-маркетолог с опытом более 10 лет. Подписывайся на мой телеграм-канал: Просто про маркетинг
Этап 3. Формирование семантического ядра
Этап 4. Настройка объявлений и структура кампаний

Этап 5. Создание креативов для РСЯ

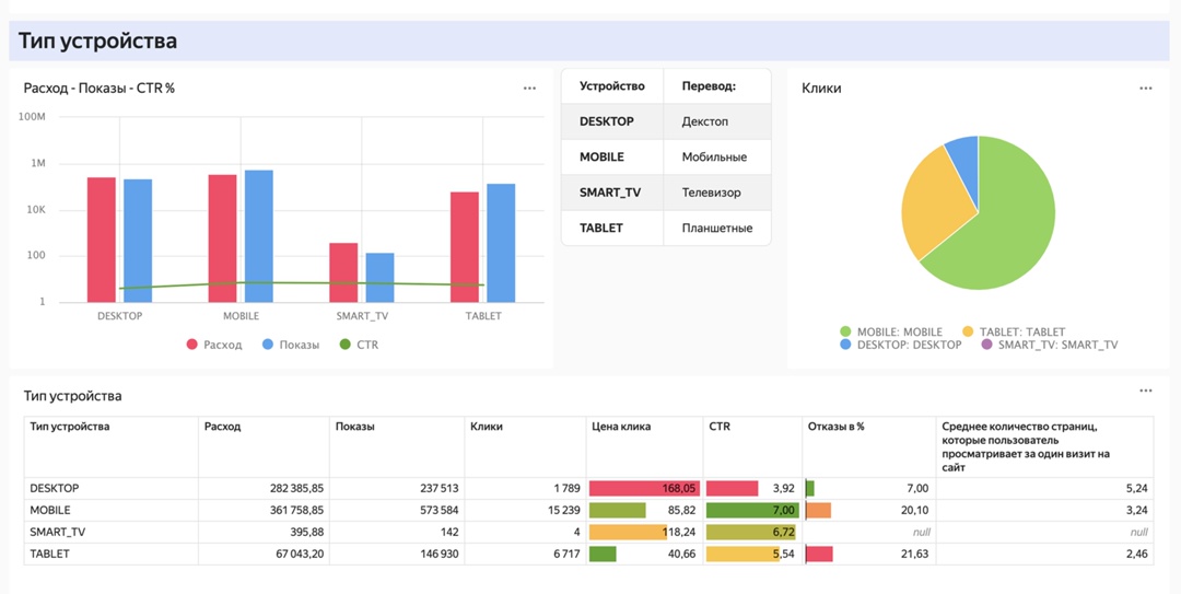
Этап 6. Отдельной задачей внедрили DataLens






Этап 7. Настройка ретаргетинга
Этап 8. Защита от скликивания и нерелевантного трафика
ИТОГИ:

Владимир Салтыков