Аналитика маркетплейсов в BI. ТОП-5 дашбордов, которые должен отслеживать каждый e-commerce директор утром
Маркетплейсы сегодня перестают быть площадкой только для ноунеймов и ИП, а становятся основным источником выручки для крупных брендов с десятками тысяч SKU и оборотами в сотни миллионов рублей.
Кроме очевидных выгод, WB и Ozon дают крупным игрокам возможности:
- Быстро протестировать новый продукт без долгой логистики и выкладок в офлайн-точках
- Выйти в регионы и даже в другие страны без открытия новых магазинов
- Продавать напрямую под СТМ (собственной торговой маркой)
Но с ростом оборотов, числа e-commerce площадок и разнообразия логистических моделей приходят трудности. Данные по продажам, остаткам, ценам и рекламе становятся разрозненными, а управлять процессами продаж «на глаз» уже невозможно.
На помощь приходит бизнес-аналитика, которая позволяет превратить хаос данных из маркетплейсов в автоматизированную систему управления продажами.
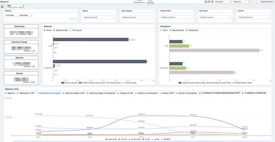
В статье рассказываем о преимуществах BI и DWH для анализа эффективности продаж на маркетплейсах. Показываем, какие 5 дашбордов должен отслеживать e-commerce директор каждое утро, чтобы эффективно управлять ассортиментом, ценой, спросом и прибылью. Для каждого бизнеса, связанного с продажами от 5–10 тыс SKU на нескольких маркетплейсах, необходима функциональная роль e-commerce-директора или руководителя отдела продаж по маркетплейсам. Чтобы компания стабильно была в топе брендов, руководитель: Каждое управленческое решение требует оперативной, точной и визуально понятной аналитики на основе данных о продажах, остатках, возвратах, конкурентах, спросе. Чаще всего задачи аналитики этих данных решают следующими способами: Отчеты из личных кабинетов маркетплейсов предоставляют аналитику на базовом уровне. Они не хранят исторические данные, в них нельзя проанализировать факторы, влияющие на спрос, детализировать данные в разрезах периодов, товаров, регионов или отследить результаты конкурентов. При этом у каждого маркетплейса своя логика учета, отчеты, статусы, что затрудняет сравнение показателей из разных личных кабинетов. Такие сервисы показывают срезы по конкурентам, нишам, ценам, но не позволяют проанализировать план-факт, не интегрируются с вашими внутренними системами для целостности картины продаж и не предоставляют должную детализацию анализа. Кроме того, они могут ошибаться. О погрешности данных из сервисов аналитики маркетплейсов рассказывали в одной из предыдущих статей. Такой анализ может работать, пока вы продаете 100 товаров на одной площадке, и только один человек отвечает за аналитику. Но с ростом объема продаж растет и количество Excel-отчетов и выгрузок из личных кабинетов маркетплейсов. Сводить вместе таблицы Excel — это всегда ручной труд, риски ошибок, несовпадения, дубли, плоский анализ, отсутствие масштабирования. Все эти подходы не обеспечивают системного подхода к данным, а значит: Для разработки успешной стратегии важно проводить многомерный, глубокий анализ продаж по разным каналам. Объединить данные по розничным, онлайн-продажам, результатам торговли на маркетплейсах и подготовить их для дальнейшей аналитики поможет корпоративное хранилище данных DWH. Интеграция BI-платформы с хранилищем данных позволит: Основываясь на опыте реализации проектов для представителей ритейла, приводим примеры базовых дашбордов, которые помогут вам отслеживать эффективность деятельности на маркетплейсах, своевременно выставлять скидки, менять ассортимент для повышения количества заказов и оптимизировать запасы. Дашборд предоставляет общую картину плана-факта по продажам, а также позволяет сравнить показатели по категориям/SKU/брендам за день/неделю/месяц, оценить динамику роста и снижения продаж, выделить товары-лидеры и аутсайдеры для планирования ассортимента. P&L (PnL, Profit and Loss, отчет о прибылях и убытках) — один из ключевых отчетов о финансовой деятельности, который позволяет понять реальную прибыльность каждого маркетплейса как канала продаж, а не просто видеть обороты. P&L в разрезе маркетплейсов демонстрирует фактические суммы заказов по площадкам, себестоимость закупки, логистики, упаковки товаров, расходы на доставку, хранение, отмены и поддержку платежных систем и другие показатели. Дашборд позволит определить, какие товары дают основной объем выручки — A, средний объем — B и приносят наименьшую выручку — С. XYZ-анализ продемонстрирует, насколько стабильно эти товары продаются. Результаты анализа помогают принимать решения по закупке и допоставке, выведению товаров из ассортимента, запуску промо. Для быстрого ABC/XYZ-анализа воспользуйтесь нашим бесплатным сервисом и получите pdf-отчет на email Дашборд может отражать актуальные остатки по складам, динамику остатков и отгрузок в разрезе периодов и категорий, планирование поставок. Анализ позволит выяснить, в каком регионе есть недопоставки или избытки товаров, где есть проблемы с отгрузками, например, из-за логистических сбоев, спрогнозировать дефицит и сезонные риски. Дашборд отражает данные по рекламной воронке: просмотры карточек товаров, переходы в карточки, добавления в корзину, заказы. Анализ показателей помогает отключить неэффективные рекламные кампании и перераспределить бюджеты. Внедрение инструментов бизнес-аналитики затрагивает множество процессов компании, поэтому требует соблюдения определенных шагов, обеспечивающих прозрачность на каждом этапе проекта: Цели внедрения формируются совместно с топ-менджементом и должны быть согласованы со стратегией компании. На данном этапе определяются будущие пользователи системы и собираются требования в зависимости от их задач и ожиданий. Проводится обследование личных кабинетов МП, учетных систем, сервисов аналитики маркетплейсов. Производится оценка качества и достоверности данных из источников, их предварительная подготовка: сегментация, маппинг, структурирование. На этом этапе необходимо разработать ETL/ ELT -процессы обработки данных, спроектировать архитектуру будущего хранилища и выбрать стек для его построения. На основе выбранной методологии и архитектуры осуществляется внедрение и интеграция DWH с BI. Формируется сценарий взаимодействия с BI-системой, модель данных, макеты приложений и отчетов, подбираются визуализации, которые наиболее точно ответят на вопросы пользователей. На основе созданных макетов разрабатываются и настраиваются дашборды. На этом этапе специалисты тестируют систему, обрабатывают и исправляют ошибки, оптимизируют процессы с целью повышения производительности системы. Этап включает в себя обучение пользователей, создание руководств, уроков, шаблонов *** Маркетплейсы сегодня — это не просто канал продаж, а динамичный и конкурентный рынок, где выживает не самый крупный, а самый адаптивный игрок. Для принятия гибких и своевременных решений важно выстроить сквозную аналитику продаж, основанную на масштабируемых технологиях BI и DWH.
Проблемы аналитики продаж на маркетплейсах
Через личные кабинеты МП
С помощью сервисов аналитики маркетплейсов MPStats, SellMonitor, Moneyplace
Вручную в Excel и Google Sheets
В условиях конкуренции на маркетплейсах, где у десятков продавцов — одинаковые товары, похожие цены, одни и те же акции, выигрывает не тот, у кого больше ассортимента, а тот, кто владеет качественными данными и быстрее реагирует на изменения.
Как DWH в связке с BI решает задачу аналитики маркетплейсов
DWH и BI-аналитикадля бренда Orby
5 базовых дашбордов, которые e-commerce директор должен видеть утром
План-факт по продажам

PnL-отчет

ABC/XYZ-анализ по SKU

Остатки и запасы

Рекламная воронка

С чего начать внедрение инструментов для аналитики маркетплейсов
Ручные отчеты тянут бизнес назад?