Внедрение финансовых дашбордов на AW BI для производителя гидравлического оборудования
Клиент
Производитель гидравлического оборудования, поставщик комплектующих для гидросистем ведущих мировых брендов и собственного производства.
Ситуация
Наш клиент, который специализируется на производстве гидравлического оборудования, формировал отчетность о результатах финансовой деятельности на основе базовых регистров 1С и дополнительных выгрузок Excel.
Ручной сбор данных требовал высоких трудозатрат, не исключал ошибок и был зависим от обновлений в источниках: если что-то менялось в 1С, таблицы приходилось собирать заново, что занимало до 5 часов работы сотрудников.
Готовые отчеты представляли собой объемные таблицы с множеством значений, которые были сложны для восприятия и анализа. К тому же они демонстрировали только текущие фактические метрики, что препятствовало прогнозированию доходов и расходов, отслеживанию трендов и планированию.
Понимая эти ограничения, клиент принял решение о внедрении системы бизнес-аналитики для объединения многочисленных таблиц и данных из 1С и их представления в виде наглядных визуализаций.
Финансовая отчетность предоставляет объективную картину финансового состояния компании и результатов ее деятельности, позволяет оценить кредитоспособность и выполнять требования законодательства, включая уплату налогов.
Анализ финансовых метрик, своевременное отслеживание тенденций и оценка рисков определяют основу для стратегических решений компании.
Какие финансовые показатели можно анализировать в BI? Как выглядят дашборды для трех основных финансовых отчетов компании: P&L, CF, BS — читайте в статье
В дальнейшем в результате исследования рынка специалисты компании выбрали для внедрения Analytic Workspace (AW BI) — российскую BI-платформу, закрывающая полный цикл работы с данными: сбор и консолидацию, обработку и анализ, визуализацию и распространение отчетов.
Qlever Solutions — партнер Analytic Workspace
У нас вы можете приобрести лицензии AW BI по подписке сроком на месяц или на год
Для эффективной аналитики клиенту было необходимо не просто внедрение BI-инструментов, а создание единой аналитической системы: настройка интеграций с источниками, работа с качеством данных и разработка финансовых дашбордов в AW BI.
В качестве исполнителя клиент выбрал Qlever Solutions— команду экспертов с более чем 10-летним опытом внедрения корпоративных аналитических решений.
Решение
На старте реализации специалистами Qlever было проведено предпроектное обследование источников данных, в результате которого подтверждено соответствие AW BI поставленным задачам бизнеса.
Ранее в компании не использовали BI, и еще до старта проекта мы предложили клиенту прототипирование отчетов.
Создание прототипов позволило сформировать логику подсчета нужных финансовых метрик, определиться с финальным видом визуализаций и согласовать видение проекта между клиентом и разработчиками.
Источниками данных для будущих BI-приложений стали:
- Базы из 1С ERP Управление предприятием
- Excel-файл с дополнительными справочниками банков, компаний, займов и регионов
- API Центробанка для получения данных по курсам валют за исследуемый период
Из-за сложной организационной структуры одни и те же метрики в разных базах отличались. В пяти независимых базах контрагентов и клиентов из 1С были найдены дубликаты, пересечения и противоречия.
Первостепенной задачей проекта стала нормализация и консолидация имеющихся данных.
Для решения проблемы качества данных командой Qlever были созданы единые правила нормализации и сбора записей, а во время формирования модели данных в AW BI проведена обработка данных на Spark SQL.
После совместного обсуждения с заказчиком и выбора наиболее удобного решения, данные из 1С были объединены клиентом с помощью продукта 1С:Шина в единый источник для будущей отчетности — производительную витрину в MS SQL.
Деятельность компании с расчетами в разных валютах требовала ежедневной синхронизации с курсом ЦБ РФ для формирования точной консолидированной отчетности. Для автоматического получения актуальных курсов валют через встроенный ETL-блок AW BI была настроена интеграция с API курсов валют ЦБ РФ.
Для загрузки обновляемого Excel-файла из внешнего источника специалистами Qlever был организован автоматизированный безопасный обмен через SFTP-сервер с настройкой регулярной загрузки.
В результате клиент получил чистые, унифицированные справочники, что гарантировало повышение качества финансовых данных и достоверную информацию по клиентам и поставщикам.
Следующим шагом проекта стала разработка трех BI-приложений для анализа финансовых результатов компании на базе Analytic Workspace.
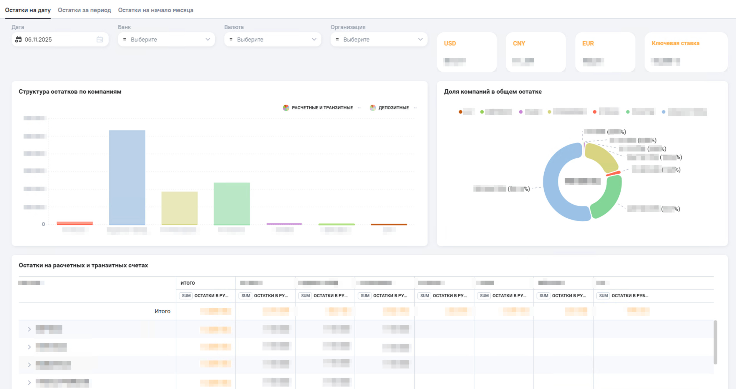
Остатки на счетах в банках
Приложение отражает свод остатков на банковских счетах в разрезе Компания/ Банк / Валюта.
Вкладки Остатки на дату и Остатки на период предоставляют детализированную аналитику по остаткам денежных средств в валюте на выбранную пользователем дату или период. По умолчанию выводятся данные на текущую дату. На вкладке Остатки на начало месяца отражена динамика остатков на счетах и детализированная информация в разрезе компаний Группы. Готовый отчет обновляется и отправляется топ-менеджменту по электронной почте 1 раз в день. Глубина обновления данных — последние 5 дней, глубина хранения данных для приложения — 1 календарный год. Приложение позволяет повысить управляемость и обеспечить своевременное погашение дебиторской (ДЗ) и кредиторской (КЗ) задолженности клиентов. Первый лист Приложения отражает общие суммы задолженностей, разбивку дебиторской задолженности по направлениям, рубрикам, в разрезе каждого отдельного клиента. Также отчет включает рейтинг Топ-клиентов с наибольшей задолженностью. С помощью Приложения можно отследить динамику дебиторской и кредиторской задолженности клиентов за выбранные периоды — в абсолютных значениях и процентах. Приложение используют топ-менеджмент и руководители направлений. Данные в приложении обновляются 1 раз в день, глубина обновления — последние 3 месяца. Глубина хранения данных: Приложение позволяет планировать платежи поставщикам и повысить управляемость дебиторской (ДЗ) кредиторской (КЗ) задолженности. Дашборд демонстрирует структуру ДЗ и КЗ по компаниям и поставщикам, динамику показателей за период, суммы просроченной задолженности. Отчеты используют и получают по электронной почте топ-менеджмент и руководители направлений. Данные в приложении обновляются 1 раз в день, глубина обновления данных — последние 3 месяца.Глубина хранения данных: Разработанные специалистами Qlever приложения не только автоматизировали сбор финансовой отчетности для руководства, но и значительно повысили доверие сотрудников к данным. Готовые дашборды содержат в себе ключевую информацию, которая поступает из надежных источников и обновляется ежедневно. В результате внедрения наглядных дашбордов и раннего выявления проблемных контрагентов клиент достиг значительного снижения рисков безнадежных долгов и сокращения среднего срока погашения задолженностей на 20%. Анализ на основе качественных данных также помогает руководителям компании: Внедрение BI-приложений на платформе Analytic Workspace стало стартом формирования новой культуры работы с данными в компании. В планах клиента — продолжение сотрудничества с Qlever. К последующей реализации запланированы более 20 отчетных форм по различным направлениям деятельности компании: от продаж до операционных показателей склада. AW BI (Analytic Workspace), ClickHouse, Airflow, ETL, MS SQL, 1С:Шина Топ-менеджмент, Финансы

Дебиторская и кредиторская задолженность клиентов


Дебиторская и кредиторская задолженность поставщиков


Полученные результаты
Источники и стек технологий
Функциональные области
Надоели сводные отчеты в Excel?
